Který ovládací panel pro rozkoukávající se majitele VPS vás napadne? V nabídce českých hostingů se dost často vyskytuje ISPConfig. Před více jak deseti lety jsem jej sám používal. Postupem času jsem potřeboval více a přešel jsem na poněkud komplexnější Virtualmin.
Ovšem kdybych začínal dneska, pravděpodobně bych ze všeho nejdříve vyzkoušel aaPanel. Čím vás zaujme? Je to srozumitelné ovládání, podpora Apache i Nginx, sledování zátěže, správa provozovaných webů, bezpečnostní nastavení, zálohování, ale také editor souborů přímo ve webovém prohlížeči.
Pojďme postupně. Instalaci aaPanelu provedete poměrně jednoduše pomocí skriptů připravených pro CentOS, Ubuntu a Debian. Je tu také oficiální obraz pro Docker. Po instalaci bude server poslouchat na čtyřech síťových portech. Klasika 80/443 pro http/https, 22 pro SSH a 8886 pro samotné rozhraní ovládacího panelu.

Přehled o serveru a správa webů
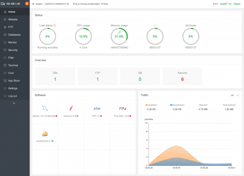
Po přihlášení vás přivítá úvodní obrazovka zobrazující aktuální zátěž systému, procesoru, využití paměti a disku. Rovněž uvidíte součty provozovaných webů, FTP, databází a bezpečnostních hlášení.
Rovnou z úvodní obrazovky lze kliknutím na dlaždici otevřít okno s nastavením databázového serveru, webserveru, PHP, FTP nebo databázového správce. Líbí se mi, jak snadno například do výchozí konfigurace doplním různá rozšíření PHP. Žádné psaní příkazů v terminálu, stačí najít položku v seznamu a kliknout na odkaz Install. Podobně upravíte různé limity.
Totéž platí samozřejmě pro databázi nebo Apache. Tedy, já si jej zvolil jako výchozí webový server, ale stejně tak lze do systému připojit Nginx.
Hned za úvodní stranou se v menu nachází správa webů. Což je tedy důvod, za kterým si aaPanel do svého serveru nainstalujete. Vše tu naklikáte, není třeba psát ručně žádnou konfiguraci. Přidání nového webu znamená uvést jeho doménu nebo domény (pokud třeba stavíte vícejazyčný web na Drupalu poslouchající na různých doménách), zvolit složku, nachystat si FTP, databázi a vybrat verzi PHP. A nachystat rovnou podporu pro HTTPS.

V záhlaví přehledu domén najdete další tlačítka pro nastavení globálních stránek pro různé chyby nebo pro informační stránky zobrazené místo zastavených webů. Rovněž tu změníte výchozí verzi PHP pro příkazový řádek.
FTP, databáze a sledování zátěže
Do samostatné části je odděleno vytváření FTP účtů. Zde se samozřejmě objeví ten základní, který jste zvolili při vytváření domén, ale přidáte si tu libovolný účet dalších účtů. Podobně lze nastavovat další databáze a přístupy k nim.
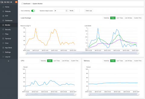
Sledování zátěže je taková klasika. Líbí se mi nastavení délky uchovávání informací a možnost zoomovat grafy jen na vybrané období.

Správa zabezpečení a souborů v aaPanelu
Zabudovaný firewall umožňuje naklikat blokování či otevření různých síťových portů. Rovněž zde najdete přehled logů se zvýrazněnými informacemi o přihlášení uživatelů nebo o neúspěšných pokusech o přihlašování.
Pěkně zpracovaný má aaPanel nástroj pro práci se soubory. Kromě běžných souborových operací tu najdete také seznam oblíbených složek a možnost stahování souborů ze vzdáleného umístění. Takový wget či curl v grafické podobě.

Je tu rovněž editor souborů umožňující snadné změny konfiguračních informací nebo i přímou editaci webů. Tedy pokud dáváte přednost takovému způsobu práce namísto GITu a verzování změn. Editor zobrazuje kromě obsahu otevřeného souboru také náhled na další položky ve složce a částečně zvládá automatické dokončování značek v kódu a napovídání. Postaven je okolo projektu Ace.

Terminál a cron
Pokud už budete z nějakého důvodu potřebovat přejít na příkazový řádek svého serveru, nemusíte spouštět terminál nebo si do Windows instalovat Putty či linuxový subsystém. Učiníte tak přímo z webového prohlížeče. Jen tedy musíte mít na serveru ve firewallu povolen přístup na port pro SSH. Funguje to tu jako kterýkoli vzdálený klient, není to nějaký přímý přístup na příkazový řádek v případě, že vám SSH spadne.
Snadnou správu naplánovaných úloh na serveru najdete v položce Cron. V konkurenčních ovládacích panelech možná zadáte název skriptu nebo cestu ke spouštěnému souboru. Tady vám aaPanel nabídne rovnou editaci onoho skriptu. A pokud byste chtěli naplánovat pravidelné zálohování webů, databází či vybrané složky, promazávání logů, čištění paměti nebo prostě zavolání URL adresy pro spuštění plánovačů v redakčních systémech, přizpůsobí vám k tomu zadání plánované úlohy.

Nestačí vám výchozí funkce? Přidejte další
Když jsem na začátku zmínil dva konkurenční panely… Pokud se nic nezměnilo, tak ISPConfig obsahuje určité funkce a berte nebo nechejte být. Podobně Virtualmin, i když tam se nabídka funkcí trochu mění podle toho, co si na server přes příkazový řádek doinstalujete.
aaPanel to řeší pomocí vlastního App Store. Jde v podstatě o grafické rozhraní, které do vaší linuxové distribuce nainstaluje klasické balíčky. Potřebujete zrychlit weby? Podporu Javy? Mail Server? Propojit server s cloudovým úložištěm, například kvůli zálohování? Není problém.

aaPanel se vám bude líbit
V dalších nastaveních upřesníte fungování panelu a třeba informační e-mailové adresy. Do seznamu odkazů v ovládacím panelu snadno přidáte vlastní položky. Nenapadá mě žádné negativum. Je ovšem třeba zmínit, že jde o open source variantu čínského nástroje BAOTA panel. Ten je velmi populární nejen v Číně, ale i dalších asijských zemích. Jak je to třeba s jeho rozšířením u uživatelů v Evropě, nemám tušení.
Sám jej zatím nemám nasazen v žádném produkčním prostředí, nicméně pokud se pustím do dalšího serveru, budu jej vážně zvažovat. V porovnání s ISPConfigem toho nabízí mnohem více. Ve srovnání s Virtualminem toho tolik neumí, nicméně naprostá většina věcí, které jsem za poslední roky s Virtualminem prováděl, tu je dostupná. Navíc v mnohem přátelštějším provedení.
Tvůrce webů z Brna se specializací na Drupal, WordPress a Symfony. Acquia Certified Developer & Site Builder. Autor několika knih o Drupalu.
Web Development Director v Lesensky.cz. Ve volných chvílích podnikám výlety na souši i po vodě. Více se dozvíte na polzer.cz a mém LinkedIn profilu.

Přidat komentář